網站導航
PLC在軸承磨床上的應用
介紹了PLC,特別是其伺服定位模塊在軸承磨削加工中的應用及該伺服定位模塊的G代碼編程
關鍵詞標簽:
2006-05-18
基于EASY嵌入式PLC芯片組構建現場總線ETS系統
TSI系統(汽輪機狀態監視和保護系統)和ETS系統(汽輪機危機跳閘系統)是火力發電廠
隧道窯控制系統方案(二)
EASY-M0808R-A0404NB是建立在高速CAN總線和公司自主研發的嵌入式PLC芯片組技術的應用基礎之上
圓網印花機分傳動現場總線控制系統
圓網印花機分電機傳動系統是我公司承擔國家科技部創新基金支持項目的一個子項。
梭式窯控制系統
梭式窯是一種間歇窯爐,主要用于日用陶瓷、衛生潔具、藝術陶瓷、微晶玻璃和電瓷等燒結工程
基于嵌入式PLC芯片組的多路模擬量PLC的開發
本文介紹了一種新的PLC開發過程——嵌入式PLC的開發。嵌入式PLC以用戶的應用為中心
隧道窯控制系統
主要用于陶瓷建材、日用陶瓷等燒制,就其結構而言主要由預熱區、高溫區、急冷區和緩冷區組成
混合型PLC在燃油燃燒器工藝流程中的控制
自動控制式的燃燒機,一般采用工業程序控制器、火焰檢測器以及溫度傳感器等組成自動控制系統。
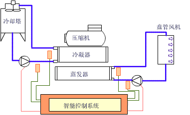
中央空調節電控制
就任何建筑物來說,選用空調系統都是按當地最熱天氣時所需的最大制冷量來選取擇機型的。
2006-05-09
ASCII-BASIC 模塊在高速絡筒計PLC控制中的應用
在國產高速自動絡筒機控制中首次采用PLC的邏輯控制和特殊模塊高級語言的大量數據運算功能結合
2006-05-07
產品新聞
勇梅機械液壓閘門給煤機的優點
2025-10-22
“軟硬兼施,全鏈打通”——封頭 & 罐...
2025-10-17
皮爾磁:安全速度監控的全能戰士
2025-10-11
「一體機性價比王者」NK290M普及型數控...
2025-10-09
耐磨管道機器人檢測電纜CCTV,水下管道...
2025-09-23
影視舞臺燈光低煙無鹵扁平電纜13*4+2*(2...
推薦專題
技術視頻
力納克可持續發展之路
易能ESS180系列伺服在電腦切片機上...
機器人全產業鏈接會(FAIR plus 20...
觸想智能 工業電腦知名品牌觸想智...
網站簡介|會員服務|聯系方式|幫助信息|版權信息|網站地圖|友情鏈接|法律支持|意見反饋|sitemap
傳動網-工業自動化與智能制造的全媒體“互聯網+”創新服務平臺
網站客服服務咨詢采購咨詢媒體合作
Chuandong.com Copyright ?2005 - 2025 ,All Rights Reserved 深圳市奧美大唐廣告有限公司 版權所有 粵ICP備 14004826號 | 營業執照證書 | 不良信息舉報中心 | 粵公網安備 44030402000946號